當生成式 AI 成為全球資訊獲取的第一入口,傳統行銷與公關的「曝光邏輯」正式崩解。為協助企業應對全新挑戰,於 2014 年成立的形象資產管理顧問集團 VM 布爾喬亞(VM|VOCAL MIDDLE)宣布,將透過香港法人 VM GLOBAL IMAGE ASSET LIMITED(HONG KONG)推進 AI 產品化佈局,並共同開發面向生成式引擎優化(GEO,Generative Engine Optimization)的 AI 信任監測與治理平台 ximu。同時,為加速技術迭代與國際佈局,ximu 亦正式啟動 100 萬美元的天使輪融資計畫。
當生成式 AI 成為資訊與決策的新入口,品牌競爭正從「爭奪版面流量」轉向「爭取模型理解、引用與推薦」;傳統以曝光與點擊為核心的傳播邏輯,正在被重新定義。

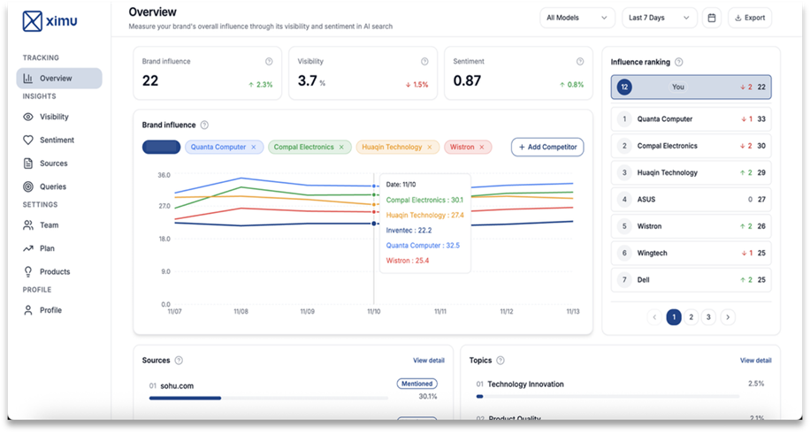
【圖說 : ximu監測系統首次揭露大型語言模型眼中對全球企業的認知與信任程度。】
VM 布爾喬亞觀察到,多數企業仍停留在「AI 賦能」的寫作與摘要階段,卻忽略了底層權力結構的改變。
為量化這場變革,VM 布爾喬亞於今(3日)發布《AI TRUST 品牌影響力白皮書》,首度以 STI(Seen & Trusted Index)量化指標,分析品牌在主流大型語言模型情境中的可見度與信任度,提出可被追蹤與治理的 AI 時代信任方法論。
數據揭露驚人反差,以台灣市場的金融業者來說,在傳統網路輿情觀測中,中國信託以高達 53,224 則的聲量居冠;然而在 ChatGPT、Gemini 等大型語言模型的優先提及順序與內容展開度上,長期累積結構化官方資料且具有公股背書的臺灣銀行(輿情聲量僅 2,656 則),卻以能見度 2.8% 、內容佔比 28.1% 展現出更穩定的權威性,也就是能被 AI 更經常提及,且引用完整敘事推薦給用戶作為答案標準。VM布爾喬亞 創辦人暨執行長鄧耀中指出:「品牌若無法在 AI 語義系統中被正確理解,將面臨結構性的『數位失蹤』。流量與曝光不再是保命符,被模型看見並信任,才是真正的決勝點。」

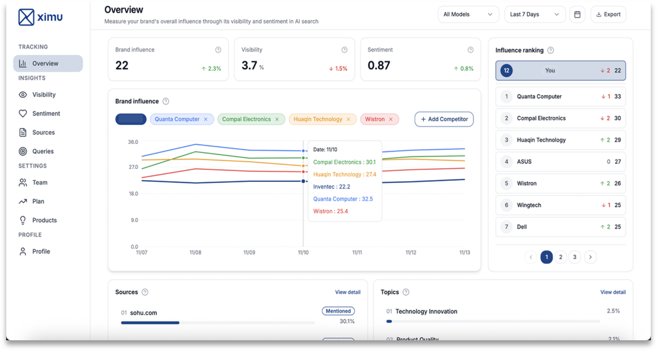
【圖說 : 大型語言模型無國界之分,隨著AI發展,未來全球化品牌競爭將加劇。】
面對 AI 新秩序,ximu 並非傳統輿情或流量監測工具,而是專為模型時代設計的「品牌基礎設施」,透過導入強化學習與語義分析,ximu 能精準繪製品牌的語義數據地圖,量化品牌在模型中的可見度與情緒傾向,也搭建一套包含 100 多個 Agent 的模擬系統,自動化生成各種用戶角色、性格、背景、受教育程度及偏好,透過深度學習方式擬合出接近真實用戶在真實場景下的問題。進而能透過 AI 技術團隊對於不同模型演算法的掌握,得以透過具備強化學習機制與評分指導優化的模型,進行符合大型語言模型回收驗證機制的 GEO 優化,主動提升 AI 對品牌與產品的信任、引用指數。
VM 布爾喬亞成長架構長張昊煒表示,GEO 長期目標在於讓品牌知識以更結構化、可驗證的方式被模型吸收與引用;當模型不啟用即時搜尋時,仍能優先給出一致且可信的品牌敘事與事實資訊。
VM布爾喬亞 將這套 GEO 方法論率先應用於自身,在缺乏歷史聲量的劣勢下,成功將自身於ChatGPT 「亞太區 AI PR 公司推薦」中,從零提及大幅推進至 80% 以上進入前兩名的推薦位。這份實證數據證明了 AI 世界中的權威能被有效建構,也透過技術賦能,成功從公關顧問服務,擴充為提供「一站式形象資產治理」的科技顧問先驅。
面對語義競爭白熱化,ximu 系統目前已於亞太啟動 Soft Launch,並正式展開 100 萬美元的天使輪融資,積極尋求具備 AI 願景的戰略型投資人 。身為關鍵投資人與亞太區策略夥伴,VM 布爾喬亞今日同步宣告,將以 ximu 治理平台作為 AI 世界的基礎建設 ;搭配已在亞太各大主要城市運作半年以上的VM GEO服務,協助企業跨越傳統框架,同時贏得「人與機器」的雙重能見度及信任 。不僅如此,更透過深度整合公關顧問、廣告投放與國際策展的一站式解決方案,賦能企業實現形象資產的「全鏈路治理與增長」 。

【圖說 : AI 時代真正改變的,從來不是工具而是權力結構。】

VM 布爾喬亞創立於 2014 年,定位為「形象資產架構師(IMAGE Asset Architects)」,是一家以 AI 為核心的 AI 原生公關顧問公司。秉持「策略優先、數據驅動、AI 賦能(Strategy-First | Data-Driven | AI-Empowered)」信條,透過獨創的 PRaaS 2.0 服務模式(PR As AI Soiutions),將傳統策略傳播轉化為可量化、可持續治理的「形象資產(IMAGE Asset)」,實踐「信任・影響・共振」的核心價值。
面對生成式 AI 時代,VM 布爾喬亞投資開發核心基礎設施「ximu」——一款 AI 原生形象資產治理平台,致力於讓品牌在 AI 語義系統中被看見、被信任、被優先引用。結合獨家量化指標「STI(Seen & Trusted Index)」,精準評估品牌在大型語言模型(LLM)世界中的可見度與信任度,為企業打造堅實的數位護城河。
【VM 布爾喬亞招募中】新聲代發展計劃 2.0 ── AI PR 人才加速養成計劃(歡迎「應屆畢業生」、「一年以下相關 / 三年以下非相關經驗工作者」申請加入)